Nell’ottica di evangelizzare gli Msp, specie quelli piccoli o medi, che ancora sono refrattari o addirittura non conoscono i passaggi cruciali che dominano i momenti di offerta e di vendita di prodotti e soluzioni, Achab porta in Italia la soluzione Zomentum.
Si tratta di una soluzione software as a service dedicata ai Managed service provider (Msp) attraverso la quale potranno concentrarsi sulle vendite senza l’assillo di scordarsi passaggi fondamentali che intercorrono tra il lancio dell’offerta e la concreta chiusura del contratto.
“Zomentum è una soluzione completa – spiega Claudio Panerai, chief portfolio officer di Achab – un Crm che include un generatore visuale di offerte. Sia l’Msp sia il proprio cliente saranno di fronte a una sorta di minisito che contiene l’offerta generata nella quale possono essere aggiunti, per esempio, prodotti dal catalogo, chattare per discutere della scontistica sugli ordini, oltre all’inclusione di una e-signature per entrambe le parti”.

Si tratta di un sistema che ha l’obiettivo di accelerare i tempi di chiusura del ciclo di vendita, un’accelerazione che, secondo Zomentum, permette di risparmiare il 70% di tempo nella creazione dei documenti e di raddoppiare le vendite.
Tutto questo è ovviamente commisurato al tipo di azienda che utilizzerà lo strumento il quale sarà operativo e disponibile dal 28 aprile 2021 e a cui farà seguito un apposito webinar di Achab il 5 maggio prossimo.
L’obiettivo del distributore è supportare le Pmi che erogano servizi It, gli Msp appunto, di piccole e medie dimensioni. “Sono dell’idea che si debba fare molta evangelizzazione sugli Msp – dice Panerai – con questa soluzione vogliamo far capire anche a chi è nato con un animo tecnico, e non considera le vendite come parte fondamentale, che non è possibile non avere in mente il concetto di pipeline e non sapere come stanno andando i guadagni oppure ancora strutturare le offerte facendo copia e incolla di vecchi ordini. Per questo, abbiamo sposato la soluzione Zomentum sia per la facilità d’uso sia perché semplifica tutti questi passaggi”.
La soluzione è ancora più automatica. Una volta chiusa una opportunità, il sistema invia in autonomia una mail di conferma al cliente oppure messaggi di benvenuto ai nuovi. Inoltre, questo sistema si integra sia con Gmail (Google) sia con Outlook 365 (Microsoft). Infine, un sistema di analytics permette di capire l’andamento del ciclo di vendita: qualora la maggior parte delle opportunità si fermi all’offerta e non prosegua con la vendita vera e propria significa che ci sono problematiche da risolvere.
Panerai spiega che la soluzione Zomentum è venduta su licenze attraverso tre piani: Launch, Expand e Growth e non ci sono scalini di ingresso.
“Per gli Msp crediamo sia una soluzione vantaggiosa in quanto, a fronte dell’investimento iniziale, il ritorno derivante da un’accelerazione sulle vendite o dallo sblocco di opportunità, possa ripagarlo appieno. A lungo termine – conclude Panerai – vorremmo aiutare le aziende, specie gli Msp, a uscire da un certo ‘nanismo’ imprenditoriale e crediamo che questo strumento possa accelerare questo processo”.
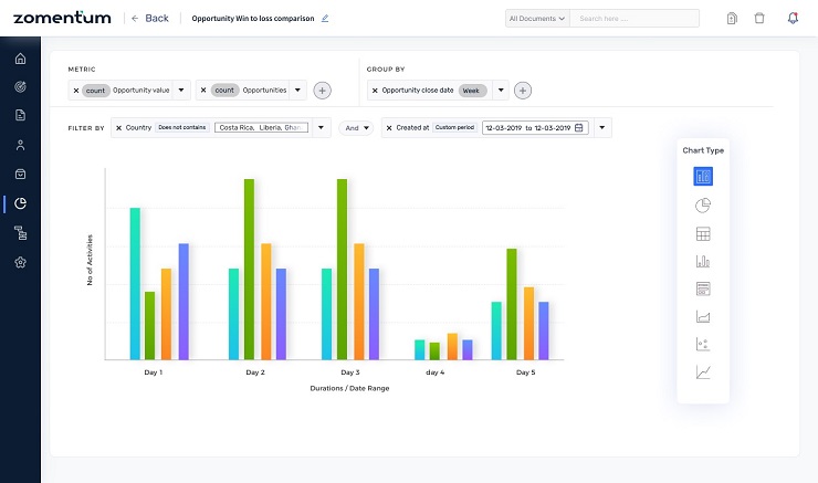
Qui sotto alcune schermate della soluzione Zomentum proposta da Achab.











